Grafana Pyroscope Examples
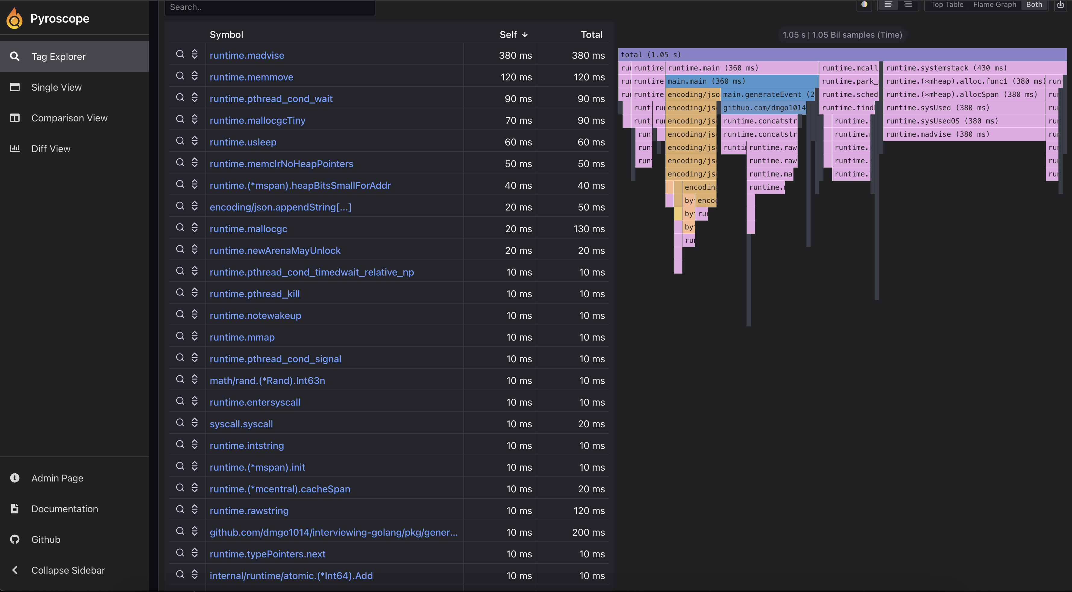
Below are example screenshots from local runs. For a full tutorial, see Production Profiling Setup.


If the images don’t render in hosted GitBook, copy them into gitbook/assets/pyroscope/ and update the paths accordingly.
Below are example screenshots from local runs. For a full tutorial, see Production Profiling Setup.


If the images don’t render in hosted GitBook, copy them into gitbook/assets/pyroscope/ and update the paths accordingly.